사용설명서
목차
1. 시스템 소개
금천구 악취관리시스템은 관내 설치된 23대의 하수악취 저감장치(SDeOdor-M, SDeOdor-T, SDeOdor-B)를 실시간으로 모니터링하고 관리하는 웹 기반 플랫폼입니다.
주요 기능
- 실시간 센서 데이터 모니터링 (H2S, NH3, VOC, 온도, 습도)
- 지도 기반 장비 위치 및 상태 확인
- 임계값 초과 시 자동 알림
- 유지보수 이력 관리
- 데이터 분석 및 리포트
장비 유형
| SDeOdor-M | 맨홀형 악취 저감장치 |
|---|---|
| SDeOdor-T | 트렌치형 악취 저감장치 |
| SDeOdor-B | BOX형 악취 저감장치 |
센서 측정 주기: 각 장비는 1분 간격으로 센서 데이터를 전송합니다. 5분 이상 데이터가 수신되지 않으면 해당 장비는 "오프라인" 상태로 표시됩니다.
2. 로그인
시스템에 접속하면 로그인 화면이 표시됩니다. 관리자로부터 부여받은 아이디와 비밀번호를 입력하여 로그인합니다.
| 아이디 입력 | 부여받은 사용자 아이디를 입력합니다. |
|---|---|
| 비밀번호 입력 | 비밀번호를 입력합니다. |
| 로그인 버튼 | 입력 완료 후 "로그인" 버튼을 클릭하거나 Enter 키를 누릅니다. |
| 자동 로그아웃 | 보안을 위해 일정 시간 미사용 시 자동 로그아웃됩니다. |
주의: 비밀번호를 여러 번 잘못 입력하면 계정이 일시적으로 잠길 수 있습니다. 비밀번호를 분실한 경우 관리자에게 문의하세요.
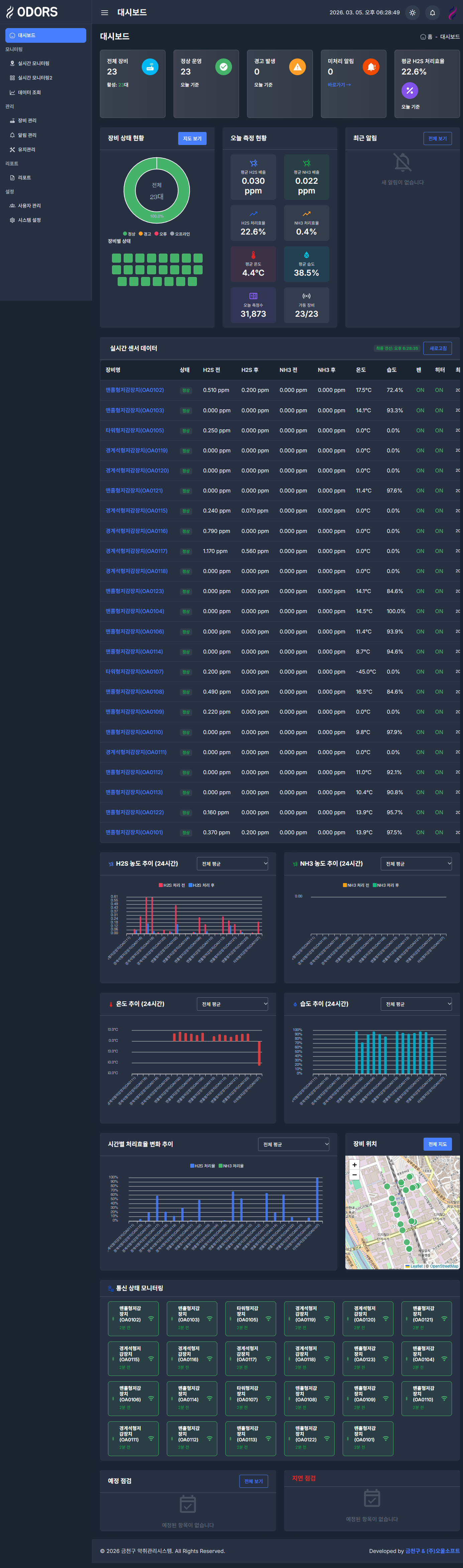
3. 대시보드
로그인 후 가장 먼저 표시되는 메인 화면입니다. 시스템 전체 현황을 한눈에 파악할 수 있습니다.
| 장비 현황 카드 | 전체/정상/경고/오류/오프라인 장비 수를 표시합니다. |
|---|---|
| 알림 현황 | 오늘 발생한 알림 수와 미처리 알림 현황을 표시합니다. |
| 유지보수 현황 | 예정된 점검과 지연된 점검 건수를 표시합니다. |
| 실시간 센서 데이터 | 전체 장비의 최신 센서 측정값을 테이블로 표시합니다. |
| 차트 영역 | 시간대별/장비별 평균 데이터를 라인차트와 막대그래프로 표시합니다. 상단 탭으로 장비 선택 또는 전체 평균 확인이 가능합니다. |
| 지도 영역 | 장비 위치를 지도에 마커로 표시합니다. 마커 색상으로 장비 상태를 구분합니다. |
Tip: 대시보드는 자동으로 데이터를 갱신합니다. 장비 현황 카드를 클릭하면 해당 상태의 장비 목록을 필터링하여 볼 수 있습니다.
4. 실시간 모니터링 (지도)
금천구 전역의 장비 위치를 지도에서 확인하고, 각 장비의 실시간 센서 데이터를 조회합니다.
| 지도 마커 | 각 장비의 위치가 마커로 표시됩니다. 마커 색상은 장비 상태(정상: 초록, 경고: 노랑, 오류: 빨강, 오프라인: 회색)를 나타냅니다. |
|---|---|
| 마커 클릭 | 마커를 클릭하면 해당 장비의 최신 센서 데이터가 팝업으로 표시됩니다. |
| 장비 목록 패널 | 좌측에 전체 장비 목록이 표시됩니다. 장비를 클릭하면 지도가 해당 위치로 이동합니다. |
| 지도 컨트롤 | 확대/축소, 전체 화면 보기 등의 기능을 제공합니다. |
5. 실시간 모니터링 (카드뷰)
모든 장비의 실시간 센서 데이터를 카드 형태로 한눈에 비교할 수 있는 화면입니다.
| 장비 카드 | 각 장비별로 카드가 표시되며, 장비명, 상태, 최근 측정 시간이 표시됩니다. |
|---|---|
| 센서 데이터 | H2S(유입/배출), NH3(유입/배출), 온도, 습도, 저감율이 게이지/수치로 표시됩니다. |
| 상태 표시 | 카드 상단의 색상 바로 장비 상태를 구분합니다. 임계값 초과 시 해당 수치가 강조 표시됩니다. |
| 자동 갱신 | 1분 간격으로 자동 갱신되며, 수동 새로고침도 가능합니다. |
6. 데이터 조회
특정 장비의 과거 센서 데이터를 조회하고 차트로 분석할 수 있는 화면입니다.
| 장비 선택 | 드롭다운에서 조회할 장비를 선택합니다. |
|---|---|
| 기간 설정 | 시작일과 종료일을 설정하여 원하는 기간의 데이터를 조회합니다. |
| 차트 표시 | 선택한 기간의 데이터가 라인 차트로 표시됩니다. H2S, NH3, 온도, 습도 등을 선택하여 볼 수 있습니다. |
| 데이터 테이블 | 차트 하단에 상세 데이터가 테이블 형태로 표시되며, Excel 다운로드가 가능합니다. |
Tip: 차트의 특정 영역을 드래그하면 해당 구간을 확대하여 볼 수 있습니다. 우측 상단의 아이콘을 통해 차트 이미지를 다운로드할 수 있습니다.
7. 장비 관리
설치된 악취 저감 장비의 정보를 조회하고 관리하는 화면입니다.
| 장비 목록 | 모든 장비가 테이블 형태로 표시됩니다. 장비코드, 장비명, 유형, 설치위치, 상태 등을 확인할 수 있습니다. |
|---|---|
| 장비 상세 | 장비를 클릭하면 상세 정보 (설치일, GPS 좌표, 임계값 설정 등)를 확인할 수 있습니다. |
| 장비 편집 | 관리자 권한으로 장비 정보 (이름, 위치, 임계값 등)를 수정할 수 있습니다. |
| 상태 필터 | 상단의 필터를 사용하여 특정 상태의 장비만 표시할 수 있습니다. |
8. 알림 관리
센서 임계값 초과, 장비 오류 등의 알림을 확인하고 처리하는 화면입니다.
| 알림 목록 | 발생한 알림이 시간순으로 표시됩니다. 알림 유형(경고/위험), 장비명, 발생 시간, 처리 상태를 확인합니다. |
|---|---|
| 알림 유형 | 경고 경고 임계값 초과 위험 위험 임계값 초과 장비오류 통신 장애 등 |
| 알림 처리 | 미처리 알림을 선택하여 "확인" 또는 "처리완료" 상태로 변경할 수 있습니다. |
| 기간 필터 | 날짜 범위를 지정하여 특정 기간의 알림만 조회할 수 있습니다. |
Tip: 임계값 기준 - H2S: 경고 1.0ppm / 위험 5.0ppm, NH3: 경고 10ppm / 위험 25ppm
9. 유지관리
장비의 정기 점검 및 수리 이력을 관리하는 화면입니다.
| 점검 목록 | 등록된 유지보수 건이 테이블로 표시됩니다. 장비명, 점검 유형, 예정일, 상태를 확인합니다. |
|---|---|
| 점검 등록 | "점검 등록" 버튼으로 새로운 유지보수 건을 등록합니다. 장비, 점검 유형, 예정일, 담당자 등을 입력합니다. |
| 점검 유형 | 정기점검, 긴급수리, 부품교체, 필터교체, 센서교정 등의 유형이 있습니다. |
| 상태 관리 | 예정 → 진행중 → 완료 순서로 상태를 변경하여 관리합니다. |
| 확인/처리 | 유지보수 담당자가 점검 결과를 입력하고 확인 처리합니다. |
10. 리포트
센서 데이터를 기간별/장비별로 집계하여 리포트를 생성하고 다운로드하는 화면입니다.
| 리포트 유형 | 일간/주간/월간 리포트를 선택하여 생성할 수 있습니다. |
|---|---|
| 장비 선택 | 전체 장비 또는 특정 장비를 선택하여 리포트를 생성합니다. |
| 기간 설정 | 리포트 대상 기간을 설정합니다. |
| 다운로드 | 생성된 리포트를 Excel 또는 PDF 형식으로 다운로드할 수 있습니다. |
11. 사용자 관리
시스템 사용자 계정을 관리하는 화면입니다. 관리자 전용
| 사용자 목록 | 등록된 사용자가 테이블로 표시됩니다. 이름, 아이디, 역할, 상태, 최종 로그인 시간을 확인합니다. |
|---|---|
| 사용자 등록 | "사용자 등록" 버튼으로 새 계정을 생성합니다. 이름, 아이디, 비밀번호, 역할을 설정합니다. |
| 역할 구분 |
관리자 모든 기능 사용 가능 운영자 장비/알림/유지보수 관리 유지보수 유지보수 관련 기능 모니터링 조회 전용 |
| 계정 관리 | 비밀번호 초기화, 계정 활성화/비활성화, 역할 변경 등을 수행합니다. |
12. 시스템 설정
시스템의 전반적인 설정을 관리하는 화면입니다. 관리자 전용
| 알림 임계값 | H2S, NH3 등 각 센서의 경고/위험 임계값을 설정합니다. |
|---|---|
| 알림 수신 설정 | 이메일, SMS 등의 알림 수신 방법과 수신자를 설정합니다. |
| 데이터 보관 | 실시간 데이터 보관 기간과 히스토리 아카이빙 주기를 설정합니다. |
| 시스템 정보 | 시스템 버전, 라이선스 정보, 데이터베이스 상태 등을 확인합니다. |
13. 공통 기능
사이드바 메뉴
- 좌측 사이드바에서 각 메뉴를 클릭하여 이동합니다.
- 메뉴 그룹(모니터링, 관리, 분석, 설정)별로 구분되어 있습니다.
- 상단의 햄버거 아이콘으로 사이드바를 접거나 펼칠 수 있습니다.
상단 헤더
- 우측 상단에서 알림 아이콘을 클릭하면 최근 알림을 확인합니다.
- 프로필 아이콘을 클릭하면 내 정보 수정, 로그아웃이 가능합니다.
테이블 기능
- 컬럼 헤더를 클릭하면 해당 컬럼으로 정렬됩니다.
- 검색 기능으로 원하는 데이터를 빠르게 찾을 수 있습니다.
- 페이지네이션으로 대량 데이터를 나누어 표시합니다.
데이터 내보내기
- 대부분의 테이블에서 Excel 다운로드를 지원합니다.
- 차트는 이미지(PNG)로 다운로드할 수 있습니다.
브라우저 호환: Chrome, Edge 최신 버전을 권장합니다. Internet Explorer는 지원하지 않습니다.